Câu chuyện nghiệp vụ: Vào cuối các kỳ kiểm tra, đánh giá giáo viên cần hoàn thiện điểm cho học sinh. Sau đó, giáo vụ kiểm tra tình trạng nhập điểm của giáo viên xem đã đầy đủ chưa, nếu chưa đủ báo lại với Hiệu trưởng để nhắc nhở giáo viên hoàn thành công việc đúng tiến độ:
- Từ phiên bản R122: Phần mềm đã cho phép kiểm tra trực tiếp theo từng môn của từng khối lớp. Điều này gây rất nhiều khó khăn, mất thời gian khó khăn trong việc theo dõi tình trạng nhập điểm của giáo viên.
- Từ phiên bản R123.01: Giáo vụ có thể in được tình trạng, kết quả nhập điểm của giáo viên đối với tất cả các môn để lấy làm căn cứ gửi hiệu trưởng.
Hướng dẫn chi tiết
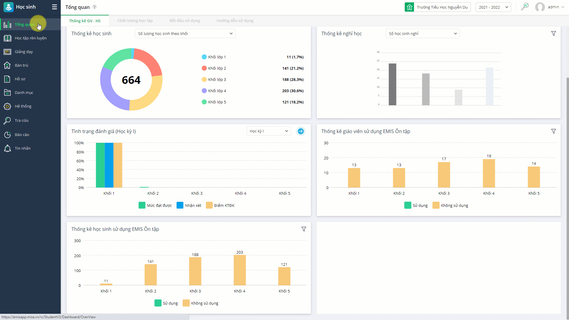
Vào Học sinh\Tổng quan\Thống kê GV – HS
Tại đây, anh chị có thể theo dõi được tình trạng nhập điểm cho học sinh của giáo viên.
1. Màn tổng quan bổ sung biểu đồ thống kê tình trạng nhập điểm, đánh giá.

2. Cải tiến màn tra cứu tình trạng nhập điểm
Trên màn tổng quan tình trạng nhập điểm, nhờ vào màu sắc của từng ô để xem nhanh được tình trạng nhập điểm của giáo viên hoàn thành bao nhiêu phần trăm, tiến độ công việc tới đâu.

- Màu xanh: Đã hoàn thành.
- Màu hồng: Chưa hoàn thành.
- Màu trắng: Không học.
Khi nhấn vào ô trên bảng điểm phần mềm sẽ điều hướng tới sổ theo dõi và đánh giá của lớp tương ứng với học sinh đã chọn.
3. Cải tiến màn tra cứu tình trạng đánh giá với đối tượng Tiểu học
Tương tự, anh chị theo dõi được tình trạng nhập điểm của giáo viên dễ dàng thông qua cách thể hiện màu sắc tại từng ô điểm.

4. Tính năng in Báo cáo tình trạng nhập điểm/đánh giá
Giáo vụ in tình trạng nhập điểm đánh giá của giáo viên đơn giản, chính xác để gửi lại cho Hiệu trưởng.
Xem thông tin chi tiết: Tại đây.

024 3795 9595
https://www.misa.vn/