Mục đích: Giúp chuyên viên Phòng/Sở Giáo dục dễ dàng giám sát tình hình tuyển sinh tại các đơn vị trực thuộc để đưa ra phương án chỉ đạo kịp thời.
Hướng dẫn thực hiện:
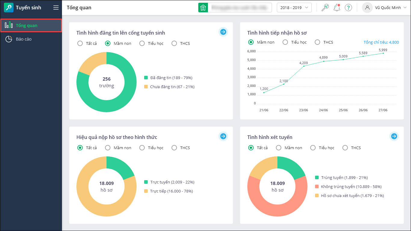
- Tại mục Tổng quan, anh/chị có thể nắm bắt nhanh tình hình công tác tuyển sinh tại các đơn vị thông qua biểu đồ trực quan, được cập nhật tức thời.

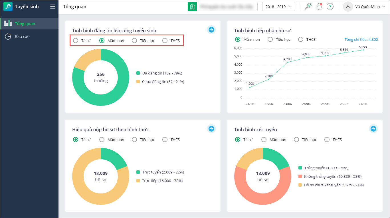
- Chuyên viên Phòng/Sở Giáo dục có thể xem tình hình truyền công tác tuyển sinh tại các trường trực thuộc trên cổng tuyển sinh theo từng cấp tại Tình hình đăng tin lên cổng tuyển sinh:
- Tích chọn để xem biểu đồ thống kê từng cấp Mầm non/Tiểu học/THCS/THPT hoặc Tất cả.

- Để xem số liệu chi tiết từng trường/từng cấp, nhấn vào biểu tượng mũi tên.

- Nhấn Xuất khẩu để tải về báo cáo số liệu.

- Tích chọn để xem biểu đồ thống kê từng cấp Mầm non/Tiểu học/THCS/THPT hoặc Tất cả.
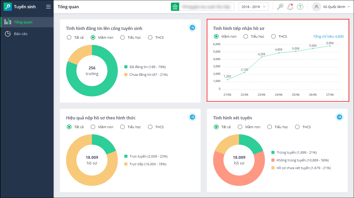
- Nếu muốn theo dõi tiến độ tiếp nhận hồ sơ hàng ngày của các trường so với tổng chỉ tiêu để đánh giá mức độ thực hiện công tác tuyển sinh tại đơn vị trực thuộc, anh/chị xem biểu đồ Tình hình tiếp nhận hồ sơ.

- Trường hợp muốn đánh giá hiệu quả tuyển sinh theo hình thức nộp (Trực tiếp/Trực tuyến), anh/chị xem tại biểu đồ Hiệu quả nộp hồ sơ theo hình thức:
- Để xem số liệu chi tiết từng trường/từng cấp, nhấn vào biểu tượng mũi tên.
- Nhấn Xuất khẩu để tải về báo cáo số liệu.

- Chuyên viên Phòng/Sở Giáo dục nắm bắt tình hình xét tuyển tại đơn vị, số lượng hồ sơ trúng tuyển/không trúng tuyển/chờ xét tuyển tại mục Tình hình xét tuyển:
- Để xem số liệu chi tiết từng trường/từng cấp, nhấn vào biểu tượng mũi tên.
- Nhấn Xuất khẩu để tải về báo cáo số liệu.


024 3795 9595
https://www.misa.vn/