I. EMIS Học sinh
1. Tại cấp Tiểu học, khi in sổ học bạ, giáo viên chủ nhiệm mong muốn nhận xét chung tất cả môn học, năng lực và phẩm chất cho học sinh mà không tách riêng từng môn/tiêu chí để đánh giá tổng hợp năng lực của học sinh trong từng nhóm
Trước đây:
- Khi chuẩn bị kết thúc năm học, trường Tiểu học in sổ học bạ cho học sinh. Mẫu học bạ theo Thông tư 27/2020/TT-BGDĐT đang quy định chưa rõ ràng về việc nhận xét cuối năm cho từng môn học hay nhận xét chung cho từng nhóm môn. Nhà trường đang nhận xét chung cho các môn/tiêu chí cho từng học sinh.
- Tại Học tập rèn luyện\Đánh giá định kỳ\Đánh giá chi tiết\cột Nhận xét: Cho phép giáo viên nhận xét cho học sinh theo từng môn học/tiêu chí, chưa cho phép đánh giá chung các môn học, năng lực, phẩm chất.
- Tại Báo cáo\Báo cáo theo Thông tư 27.2020\HS-S01-TH: Cho phép in sổ học bạ, lấy thông tin nhận xét từng môn, năng lực, phẩm chất từ phần đánh giá; chưa có phần đánh giá chung.
- Giáo viên phải tải về chỉnh sửa thủ công sau khi in ra gây mất thời gian và dễ sai sót.
Từ phiên bản R159:
- Tại cấp Tiểu học, khi in sổ học bạ, giáo viên chủ nhiệm mong muốn nhận xét chung tất cả môn học, năng lực và phẩm chất cho học sinh mà không tách riêng từng môn/tiêu chí để đánh giá tổng hợp năng lực của học sinh trong từng nhóm.
- Tại Học tập rèn luyện\Đánh giá định kỳ\Đánh giá chi tiết:
- Bổ sung cột Nhận xét chung.

- Tại các tab Học tập; Phẩm chất chủ yếu; Năng lực cốt lõi.
- Phạm vi: Nhận xét kỳ, năm học.
- Xem hướng dẫn chi tiết tại đây.
- Bổ sung cột Nhận xét chung.
- Tại Báo cáo\Báo cáo theo thông tư 27.2020\HS-S01-TH: Sổ học bạ:
- Bổ sung Tùy chọn in trên tham số báo cáo:
- Hiển thị nhận xét chung cho môn học
- Hiển thị nhận xét chung cho năng lực, phẩm chất.

- Phạm vi: Cấp Tiểu học theo Thông tư 27.
- Xem hướng dẫn chi tiết tại đây.
- Bổ sung Tùy chọn in trên tham số báo cáo:
2. Tại cấp tiểu học, sau khi thực hiện đánh giá định kỳ của các môn học, giáo viên bộ môn mong muốn có thể biết được số lượng học sinh theo từng mức đánh giá để đánh giá chung kết quả học tập của cả lớp
Trước đây:
- Vào các kỳ đánh giá tại trường Tiểu học, Giáo viên bộ môn thực hiện đánh giá và cho điểm học sinh. Sau khi đánh giá xong, GVBM muốn nắm bắt số lượng học sinh theo từng mức đánh giá hoặc từng mức điểm để có cơ sở đánh giá tình hình chung của lớp.
- Tại Báo cáo\Đảm bảo chất lượng giáo dục: Đáp ứng các báo cáo thống kê điểm, kết quả đánh giá của học sinh. Tuy nhiên chỉ vai trò GVCN và BGH mới xem được báo cáo này.
- Tại Học tập rèn luyện\Đánh giá định kỳ: Hiển thị danh sách học sinh với từng mức đánh giá chi tiết. Chưa thống kê được số lượng học sinh theo mức đạt được của từng lớp.
- Giáo viên bộ môn sau khi nhập điểm xong mất nhiều thời gian để tổng hợp thủ công số lượng học sinh theo mức đạt được để so sánh đối chiếu với bảng tổng hợp của nhà trường.
Từ phiên bản R159:
- Tại cấp tiểu học, sau khi thực hiện đánh giá định kỳ của các môn học, giáo viên bộ môn mong muốn có thể biết được số lượng học sinh theo từng mức đánh giá để đánh giá chung kết quả học tập của cả lớp.
- Tại Học tập rèn luyện\Đánh giá định kỳ, cột Mức đạt được: Bổ sung tiện ích cho phép theo dõi tổng số lượng học sinh đạt được ở các mức.

- Phạm vi:
- Cấp Tiểu học
- Vai trò: GVBM; GVCN; QTHT (Những vai trò được phân quyền)
- Bổ sung câu hướng dẫn.
II. EMIS Thư viện
1. Khi lập phiếu mượn sách, CBTV mong muốn nhanh chóng chọn đúng quyển sách bạn đọc mượn để ghi mượn cho bạn đọc
Trước đây:
- Tại đơn vị, khi bạn đọc đến chọn quyển sách muốn tìm mà không quan tâm số ĐKCB. Khi đưa sách đến CBTV ghi mượn, đơn vị không dùng máy quét mã vạch, ghi cả số ĐKCB của cuốn sách bạn đọc mượn.
- Tại Mượn trả\Quản lý mượn trả: CBTV nhập nhanh đề sách mà bạn đọc muốn mượn để tìm kiếm, phải chọn nhiều lần mới hiển thị đúng thông tin số ĐKCB để ghi mượn gây mất thời gian.
Từ phiên bản R159:
- Khi lập phiếu mượn sách, CBTV mong muốn nhanh chóng chọn đúng quyển sách bạn đọc mượn để ghi mượn cho bạn đọc.
- Tại Mượn trả\Quản lý mượn trả\Lập phiếu mượn:
- Khi nhập tên nhan đề trên thanh tìm kiếm sẽ hiển thị:
- Trên thanh tìm kiếm: Thay đổi Nhập nhan đề, tác giả, NXB để tìm -> Nhập nhan đề, Số ĐKCB, tác giả, NXB để tìm.

- Sau khi chọn được tên nhan đề, làm nổi bật ô Số ĐKCB.

- Trên thanh tìm kiếm: Thay đổi Nhập nhan đề, tác giả, NXB để tìm -> Nhập nhan đề, Số ĐKCB, tác giả, NXB để tìm.
- Thay đổi vị trí cột hiển thị.
- Xem hướng dẫn chi tiết tại đây.
- Khi nhập tên nhan đề trên thanh tìm kiếm sẽ hiển thị:
2. Cán bộ thư viện mong muốn có thông tin xác nhận của ban giám hiệu và cán bộ thư viện trên Sổ đăng ký báo, tạp chí để Thanh tra kiểm tra không thắc mắc về tính xác thực của Báo cáo
Trước đây:
- Hàng kì, CBTV đều in báo cáo TV-S07: Sổ đăng ký báo, tạp chí và nộp Hiệu trưởng ký để đảm bảo báo cáo đã được duyệt khi có thanh tra kiểm tra. Hiện cán bộ thư viện đều phải xuất báo cáo và bổ sung tiêu đề chân chữ ký là Hiệu trưởng và CBTV.
- Tại Báo cáo\Danh sách Báo cáo\Báo cáo TV-S07: Sổ đăng ký báo, tạp chí: Chưa có thông tin chân chữ ký của Hiệu trưởng và CBTV. Thanh tra chưa có cơ sở xác thực thông tin Ban Giám hiệu, CBTV mất thời gian xuất báo cáo rồi bổ sung chân chữ ký.
Từ phiên bản R159:
- Cán bộ thư viện mong muốn có thông tin xác nhận của ban giám hiệu và cán bộ thư viện trên Sổ đăng ký báo, tạp chí để Thanh tra kiểm tra không thắc mắc về tính xác thực của Báo cáo.
- Tại Báo cáo\Danh sách Báo cáo\Báo cáo TV-S07: Sổ đăng ký báo, tạp chí:
- Bổ sung chân chữ ký Tùy chỉnh hiển thị.

- Trên tham số báo cáo chỉ cho phép chỉnh sửa Hiển thị và chỉnh sửa Tên người ký. CBTC chỉnh sửa thông tin chữ ký tại Hệ thống\Thiết lập chân chữ ký.

- Bổ sung chân chữ ký Tùy chỉnh hiển thị.
III. EMIS Khoản thu
1. Kế toán mong muốn giáo viên chủ nhiệm không thể chỉnh sửa danh sách chấm ăn sau khi kế toán đã chốt danh sách theo ngày để tránh việc giáo viên sửa chữa nhầm, gây ra chênh lệch về thống kê số lượng thống kê suất ăn của kế toán và nhà bếp
Trước đây:
- Tại đơn vị có tổ chức ăn bán trú cho học sinh, trước 8h30 sáng hàng ngày, GVCN điền số suất ăn lớp mình phụ trách trên file Google sheet. Sau đó Kế toán khóa file, tổng hợp chốt số buổi ăn để báo lại cho bếp ăn nhà trường.
- GVCN trong quá trình chấm số suất ăn học sinh dễ xảy ra sai sót: Học sinh không ăn nhưng GVCN chấm ăn, chấm nhầm ngày ăn. Từ đó dẫn đến kế toán gửi cho nhà bếp số lượng suất ăn chênh lệch so với thực tế. GVCN khi phát hiện sai sót sẽ chỉnh sửa, khiến kế toán khó kiểm soát, mất thời gian tìm nguyên nhân gây chênh lệch số liệu.
Từ phiên bản R159:
- Kế toán mong muốn giáo viên chủ nhiệm không thể chỉnh sửa danh sách chấm ăn sau khi kế toán đã chốt danh sách theo ngày để tránh việc giáo viên sửa chữa nhầm, gây ra chênh lệch về thống kê số lượng thống kê suất ăn của kế toán và nhà bếp.
- Tại Hệ thống\Quản lý ghi nhận số lượng thực tế:
- Bổ sung mode hiển thị Theo tháng và Theo tuần.

- Tại mode Theo tháng: Quy tắc không đổi.
- Tại mode Theo tuần: Hiển thị tuần hiện tại, lấy lên tất cả tuần trong năm học.
- Bổ sung mode khóa theo ngày.
- Cho phép khóa từng ngày từng lớp.
- Đặt lịch khóa tự động.

- Khi thay đổi Mode hiển thị vẫn giữ nguyên Lịch khóa đã đặt.
- Xem hướng dẫn chi tiết tại đây.
- Bổ sung mode hiển thị Theo tháng và Theo tuần.
- Tại Quản lý thu\Ghi nhận số lượng thực tế:
- Sau khi khóa sẽ hiển thị cảnh báo không cho nhập liệu.

- Ghi nhận hàng loạt:
- Trên lịch ghi nhận: ẩn tính năng khóa cho những ngày đã khóa.
- Mode Theo thứ: Không cập nhật vào ngày đã khóa.
- Nhập khẩu:
- Trên file nhập khẩu ẩn tính năng khóa, không cho phép sửa những ngày đó.
- Sau khi tải file đã ẩn ngày khóa, nếu người dùng chỉnh sửa, điền dữ liệu thì sẽ không lấy lên thông tin này.
- Sao chép đăng ký: Không cập nhật dữ liệu vào ngày đã khóa.
- Lấy số buổi học: Không cập nhật dữ liệu vào ngày đã khóa.
- Xem hướng dẫn chi tiết tại đây.
- Sau khi khóa sẽ hiển thị cảnh báo không cho nhập liệu.
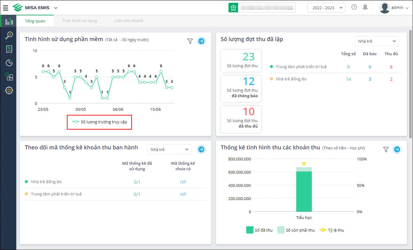
2. Đơn vị chủ quản mong muốn theo dõi tình hình sử dụng của các đơn vị cấp dưới để kịp thời đôn đốc, nhắc nhở sử dụng phần mềm
Trước đây:
- Hàng tuần/tháng, cán bộ Đơn vị chủ quản tổng hợp tình hình triển khai thanh toán không dùng tiền mặt của các đơn vị cấp dưới để đôn đốc, nhắc nhở đơn vị cấp dưới thực hiện.
- Với tài khoản đơn vị chủ quản, tại Tổng quan\Tình hình sử dụng phần mềm: Chưa cho phép theo dõi chi tiết đến từng đơn vị, không biết chính xác đơn vị chưa sử dụng, không đánh giá được tình hình triển khai.
- Theo dõi tình hình lập đợt thu thì chưa đánh giá được chính xác do có thể đơn vị nhập bù, đối phó khi cấp trên kiểm tra.
Từ phiên bản R159:
- Đơn vị chủ quản mong muốn theo dõi tình hình sử dụng của các đơn vị cấp dưới để kịp thời đôn đốc, nhắc nhở sử dụng phần mềm.
- Phạm vi: Đơn vị chủ quản cấp PGD, SGD.
- Tại Tổng quan, biểu đồ Tình hình sử dụng phần mềm:
- Thay đổi Số lượng truy cập thành Số lượng trường truy cập.

- Bổ sung tùy chọn xem chi tiết tình hình sử dụng.
- Xem hướng dẫn chi tiết tại đây.
- Thay đổi Số lượng truy cập thành Số lượng trường truy cập.
3. Đối với những lớp có học sinh chuyển đến trong tháng, kế toán muốn nhanh chóng sắp xếp lại danh sách học sinh cho tất cả các lớp này để dễ tra cứu thông tin học sinh trong đợt thu theo thứ tự Alphabet
Trước đây:
- Tại các trường Mầm non, mỗi tháng thường xuyên biến động học sinh chuyển đến chuyển đi. Với học sinh chuyển đến trong tháng, nhà trường xếp học sinh vào các lớp tương ứng vào cuối tháng và bắt đầu thu tiền từ đầu tháng tiếp theo.
- Khi thêm hồ sơ học sinh mới vào các lớp thì Kế toán tiến hành sắp xếp lại danh sách học sinh từng lớp theo thứ tự Alphabet để dễ dàng quản lý tình hình thu tiền của học sinh khi lập đợt thu tháng mới.
- Hiện tại trên phần mềm:
- Tại Hệ thống\Danh sách học sinh: khi thêm học sinh vào lớp mặc định ở cuối danh sách lớp.
- Tại Hệ thống\Danh sách học sinh\Sắp lại thứ tự: đáp ứng xếp thứ tự theo từng lớp, không đáp ứng toàn trường cùng lúc.
- Do học sinh rải rác các lớp, kế toán mất thời gian sắp xếp lại thứ tự học sinh từng lớp và đôi khi lẫn lộn, bỏ sót lớp cần sắp xếp.
Từ phiên bản R159:
- Đối với những lớp có học sinh chuyển đến trong tháng, kế toán muốn nhanh chóng sắp xếp lại danh sách học sinh cho tất cả các lớp này để dễ tra cứu thông tin học sinh trong đợt thu theo thứ tự Alphabet.
- Tại Hệ thống\Danh sách học sinh:
- Khi Thêm; Sửa; Nhập khẩu; Chuyển lớp: Tự động sắp xếp tên học sinh theo thứ tự Aphabet.
- Phạm vi: Học sinh có trạng thái Theo dõi và Ngừng theo dõi.
4. Khi đối soát với sổ phụ ngân hàng, Kế toán muốn biết chi tiết thông tin thời gian chuyển khoản của các giao dịch không hợp lệ để nhanh chóng xác nhận thanh toán cho học sinh
Trước đây:
- Đối với giao dịch thanh toán qua chuyển khoản không hợp lệ, Kế toán tải file kết quả và thực hiện đối soát thủ công. Việc đối chiếu dựa trên nội dung thanh toán, thời gian chuyển khoản, STK người chuyển, ngày hạch toán trên file kết quả với hình ảnh xác nhận giao dịch thành công của phụ huynh.
- Trường hợp phụ huynh chuyển khoản vào cuối ngày hoặc cuối tuần, Ngân hàng xác nhận sang hôm sau nên kế toán khó đối soát khi không có thông tin thời gian chuyển khoản.
Từ phiên bản R159:
- Khi đối soát với sổ phụ ngân hàng, Kế toán muốn biết chi tiết thông tin thời gian chuyển khoản của các giao dịch không hợp lệ để nhanh chóng xác nhận thanh toán cho học sinh.
- Tại Quản lý thu\Đối soát sổ phụ ngân hàng: Sau khi tải lên file sao kê từ ngân hàng, tại cột thông tin Ngày giao dịch, bổ sung chi tiết nội dung về Giờ, phút, giây của của giao dịch.


024 3795 9595
https://www.misa.vn/